深圳市霍尼艾格科技有限公司
电话:0755-84655796
手机:18948351965
传真:0755-84653815
邮箱: 2361862972@qq.com

一氧化碳检测仪和可燃气体报警器有区别吗
一氧化碳(CO)检测仪和可燃气体检测仪有很大的不同,许多经销商和用户常常把二者搞混,以为两种气体检测是同一种设备来进行运用,其实二者不同很大,一不小心,将需求运用一氧化碳(CO)检测仪的场合错误地装置了可燃气体检测仪,把本该装置可燃气体检测仪的场合装置了一氧化碳(CO)检测仪,然后丈量出来的数据也没有任何的含义,同时给人们的生命财产带来极大的丢失。

一氧化碳检测仪是用来检测一氧化碳气体(CO)的,不能用于检测甲烷(CH4)等烷类气体。甲烷(CH4)气体是现在较为常见的可燃气体检测成分,最明显的特征便是冲鼻性的气味,当空气中这些可燃气体的浓度超过一定规范后会引起爆炸。所以说可燃气体检测仪通常是用在检测天然气、液化石油气或煤制气等场所存在的爆炸性爆炸性烷类气体,检测一氧化碳的话需求不同的气体传感器组件来丈量反应数据。

城市管道煤制气是一种比较特殊的气体,里面既含有CO的成分,又含有烷类气体。因而假如仅仅检测管道煤气是否有泄露,则既可以用一氧化碳检测仪也可以用可燃气体检测仪。但是假如要检测管道天然气、液化石油气或煤制气在燃烧时是否发生了过量的一氧化碳气体,则需求用一氧化碳检测仪。另外,用煤炉取暖,燃烧煤炭等发生的是一氧化碳气体(CO),不是甲烷(CH4)等烷类气体。所以应该运用一氧化碳检测仪而不是可燃气体检测仪。假如在运用煤炉取暖,燃烧煤炭的场合装置可燃气体检测仪是没有任何用途的,人中毒了,可燃气体检测仪也不会响的。这是相当危险的。

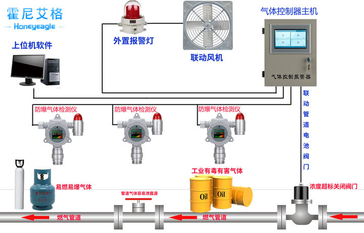
霍尼艾格科技是专业从事可燃气体报警器、可燃气体探测器、气体检测报警器、安全环保检测仪器和单个防护设备开发、出产和出售的高新技术企业,产品广泛应用于冶金、石油、化工、电力、矿山、市政、交通、消防及环保等范畴



