深圳市霍尼艾格科技有限公司
电话:0755-84655796
手机:18948351965
传真:0755-84653815
邮箱: 2361862972@qq.com

化工厂为什么要测三氧化硫
为什么要检测三氧化硫?
三氧化硫是一种具有影响性臭味和强腐蚀性的气体,主要影响人体的皮肤、呼吸道粘膜,从而引起二次损伤,长时间影响则会构成缓慢支气管炎、肺气肿等症状。一起,三氧化硫也会对大气环境构成污染,是构成酸雨的主要成分。因而,化工厂中对产生的酸雾气体进行检测对错常有必要的。

三氧化硫检测仪哪家有?
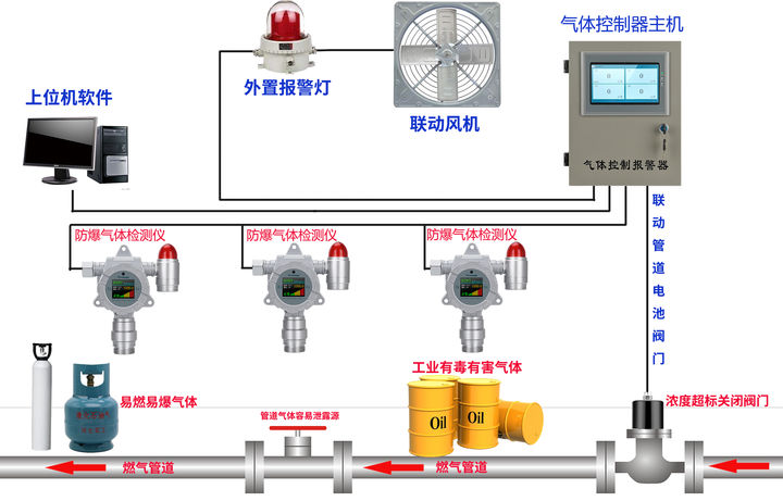
为监测三氧化硫气体,霍尼艾格推出HNAG1000系列在线式三氧化硫检测仪。霍尼艾格在线式三氧化硫检测仪中心采样原装进口气体传感器,运用霍尼艾格独有算法和技能进行二次开发,专为化工厂中产生的三氧化硫气体,作防备测走漏装置监测运用。
三氧化硫检测仪作业原理:

霍尼艾格HNAG1000系列三氧化硫检测仪,24小时实时在线监测产生走漏的三氧化硫气体。当三氧化硫气体产生走漏时,检测仪检测剖析进入气室的三氧化硫气体。经过检测剖析进入的三氧化硫气体浓度,耗费传感器内部的电解液,经过耗费电解液的多少,来表现三氧化硫气体的浓度,再经过数字信号进行实时反馈。
三氧化硫检测仪的采样方法:
针对化工厂中所产生的三氧化硫气体,那怎样对三氧化硫气体进行检测呢?霍尼艾格在线式三氧化硫检测仪依据用户不同的检测场所,可分为分散式、管道式、泵吸式三种采样方法来对走漏的三氧化硫气体进行实时在线监测。监测空气中的三氧化硫气体,可分别用分散式、泵吸式来进行采样;检测管道中可用管道式、泵吸式(流通式)来进行采样。
三氧化硫检测仪怎样装置?
依据用户现场的实践检测需求,选择契合监测的采样方法后,如分散式采样,将在线式三氧化硫检测仪装置固定在离走漏源最近的当地。当三氧化硫气体产生走漏时,便利三氧化硫检测仪快速的检测到走漏的气体浓度,并在设定的报警点上,主动进行报警,提高安全系数。运用管道式采样时,则需要在管道上开孔,与检测仪管道式的螺纹m45x1.5,拧合后,直接进行采样检测。

三氧化硫检测仪有什么功能?
霍尼艾格在线式三氧化硫检测仪除了实时在线监测三氧化硫气体浓度外,还可以输出4-20mA、RS485等信号,便利与PLC、DCS等体系进行对接。其次,还可输出继电器信号,便利与风机、阀门、喷淋体系等设备进行联动,当气体超标时,主动启动/关闭联动的设备。
三氧化硫检测仪的应用:



